Enhancing the risk and compliance experience within ServiceNow

I worked in close collaboration with Enable Fujitsu and our client to provide recommendations using my expertise within usability design to help configure a ServiceNow Integrated Risk Management System that aligned with user requirements.

Role

UX/UI Designer

Tools

Figma, Miro, Jira, PowerPoint

Duration

10 weeks

The Problem

Research

Synthesis

Persona

Final Configuration

Leveraging pre-discovery workshops hosted by Enable and through my own research, I gained a foundational understanding of the current environment and used it as an opportunity to identify the target user groups.

To gain an understanding about user sentiment towards risk management tools, I conducted a total of 5 1:1 interviews and moderated card sorting sessions with risk and compliance stakeholders.

Majority of participants were time poor and struggled to use the several tools needed for their daily workflows. Saddled with dependencies on action items, they found themselves frustrated at the lack of accountability for tasks and their owners.

Managers prioritised high-level summaries and dashboards, while Assessors required detailed, task-oriented data. This insight was crucial for designing a ServiceNow configuration that suited user needs.

Design

Wireframes

Ensure the sustainable uplift of the IRM system by delivering a fully integrated digital solution which would meet the technical requirements of stakeholders but also align with diverse needs of their end users.

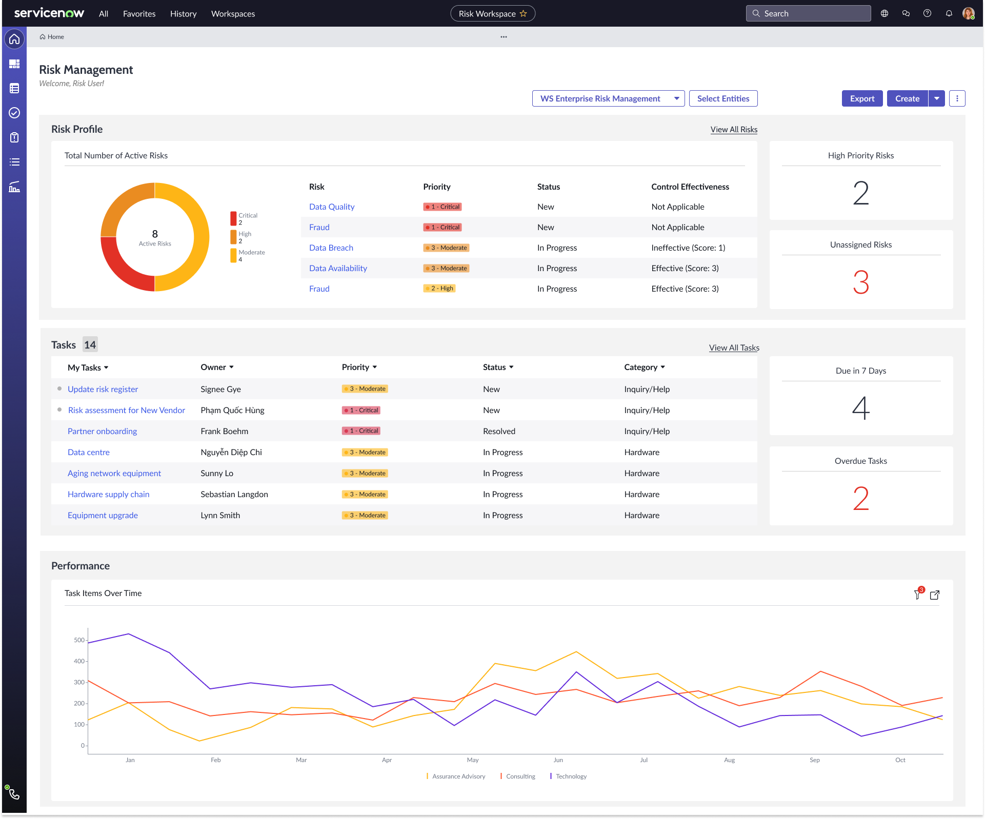
My focal point for this project, was to create a configured home page for Line 1 Assessors.

My wireframing phase focused on the key screens that would have the most impact on user workflows. These wireframes served as a low-fidelity representation of the platform’s core structure and functionality, helping me align the design with user needs before delving into detailed visual design and configuration. I focused on the Assessor’s Risk Management Home Page.

Idea #1: Too close to ServiceNow OOTB and the overview metrics did not provide a lot of value to the design.

Idea #2: Stronger focus on the task-oriented data and provided a better configuration that matched with user needs.

Limitations

As this was my first time working with ServiceNow, I struggled immensely with my gap in knowledge about the features and widgets that were available in ServiceNow. It was necessary for me to have regular check-ins with technical ServiceNow consultants to ensure that the designs were feasible.

Furthermore, I had to minimise customisations due to costings whilst still managing to best address user and their needs.

There was alot of compromise and features that were originally implemented had to be removed due to feedback from ServiceNow consultants. It was my first time working so closely with technical teams and it was an aboslute blast to work together to develop a solution.

Discovery & Define